CDEvents Activity Dashboard ​

Overview ​
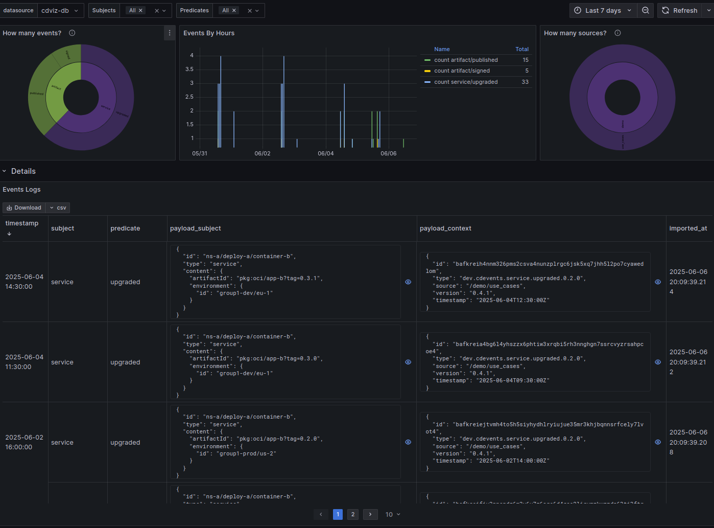
The CDEvents Activity Dashboard provides comprehensive visualization capabilities for monitoring CDEvents activity within the platform. This dashboard enables users to analyze event patterns, frequencies, and details through multiple interactive views.
Features ​
Raw CDEvents Explorer ​
View and inspect individual CDEvents stored in the database with detailed payload information:
sql
SELECT
"timestamp",
"subject",
"predicate",
"payload" -> 'subject' as "payload_subject",
"payload" -> 'context' as "payload_context",
"payload" -> 'customData' as "payload_custom",
"imported_at"
FROM
cdviz.cdevents_lake
WHERE
$__timeFilter(timestamp)
AND subject = ANY(ARRAY[${subjects:sqlstring}]::text[])
AND predicate = ANY(ARRAY[${predicates:sqlstring}]::text[])
ORDER BY
imported_at DESCEvent Distribution Analytics ​
Event Type Distribution ​
Analyze the distribution of events by subject and predicate combinations:
sql
SELECT
COUNT(*) as count,
subject || '/' || predicate as path
FROM cdviz.cdevents_lake
WHERE $__timeFilter(timestamp)
AND subject = ANY(ARRAY[${subjects:sqlstring}]::text[])
AND predicate = ANY(ARRAY[${predicates:sqlstring}]::text[])
GROUP BY subject, predicate
ORDER BY subject, predicateSource Distribution ​
Identify the primary sources generating CDEvents in your environment:
sql
SELECT
COUNT(*) as count,
"payload" -> 'context' ->> 'source' as "path"
FROM cdviz.cdevents_lake
WHERE $__timeFilter(timestamp)
AND subject = ANY(ARRAY[${subjects:sqlstring}]::text[])
AND predicate = ANY(ARRAY[${predicates:sqlstring}]::text[])
GROUP BY path
ORDER BY pathTemporal Analysis ​
Visualize event frequency over time with customizable bucketing:
sql
SELECT
time_bucket('1 hour', timestamp) AS time,
(subject || '/' || predicate) AS kind,
COUNT(*)
FROM cdviz.cdevents_lake
WHERE $__timeFilter(timestamp)
AND subject = ANY(ARRAY[${subjects:sqlstring}]::text[])
AND predicate = ANY(ARRAY[${predicates:sqlstring}]::text[])
GROUP BY time, kind
ORDER BY time, kindSource Code References ​
- Database schema: schema.sql
- Dashboard generator: cdevents_activity.ts